Modulul de statistici absențe generează rapoarte întocmite pe baza numărului de absențe înregistrat în cadrul unității de învățământ.
Secretarul sau directorul are posibilitatea generării unui raport ce cuprinde însumarea numărului de absențe înregistrat pentru un interval de timp configurat manual și un interval orar prestabilit.
Generarea unui astfel de raport se realizează urmând pașii:
1. Din meniul principal, selectează modulul Statistici/Absențe.
2. Din meniul central, selectează secțiunea Absențe acordate pe intervale orare;
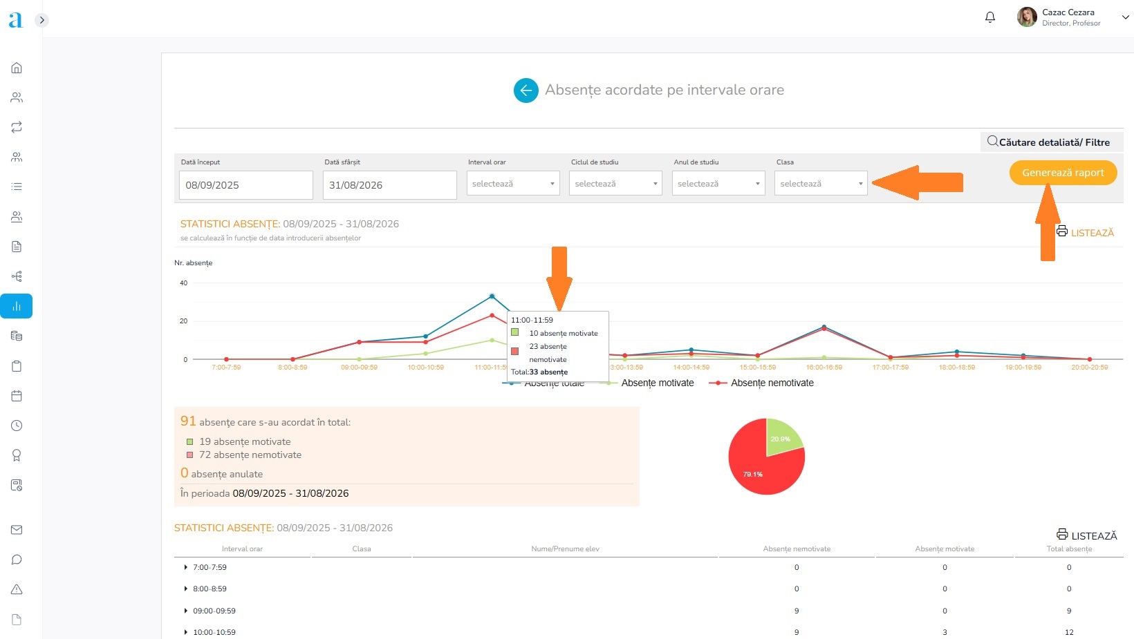
3. După stabilirea perioadei dorite din selectorul dată început și dată sfârșit, poți filtra afișarea tabelară a rezultatelor în funcție de intervalele orare configurate în cadrul platformei. Pentru afișare apasă butonul Generează raport.
4. Observație: Intervalele orare sunt aferente fiecărui ciclu de studiu care studiază în cadrul unității de învățământ. Pentru a configura intervalele orare, accesează articolul Cum configurez intervalele orare?
Important: Dacă unitatea de învățământ nu are încă intervalele orare stabilite, generarea statisticii se va realiza pentru intervalele de ore din cursul unei zile calendaristice (24 h).
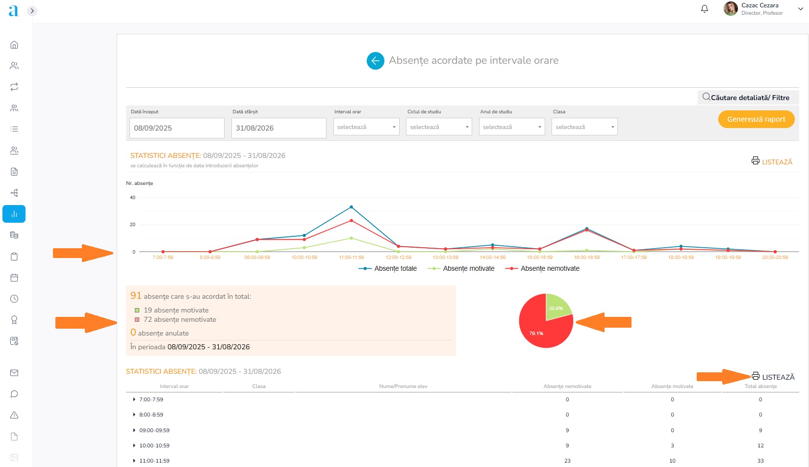
5. Raportul rezultat va fi unul atât grafic cât și tabelar.
- Graficul se va genera în baza filtrelor aplicate și se va regăsi în partea de sus a paginii. Acesta va prezenta vizual punctele de creștere a numărului de absențe înregistrat (nemotivate, motivate, totale) pentru fiecare interval orar.
- Totalul absențelor, aferent perioadei stabilite, pentru fiecare categorie se va regăsi sub reprezentarea grafică.
- Tabelul generat, prezent în partea de jos a paginii, afișează desfășurat pentru fiecare interval orar, conform filtrelor aplicate, suma absențelor (motivate, nemotivate, totale) înregistrate pentru clasele și elevii acestora. Totalul regăsit în dreptul intervalului orar, reprezintă însumarea pe coloana a datelor generate pentru filtrele secundare.
Observație: Vei regăsi și numărul absențelor anulate în decursul perioadei stabilite. Absențele anulate reprezintă absențele introduse și ulterior șterse de către cadrul didactic.




